User Guide
Using Watcher Dashboard
The Watcher Dashboard displays a visual analysis of all incidents by:
-
Status
-
History
-
Time Frame
-
File Types
-
Various Metrics and Sorts
Expand a section for more details:
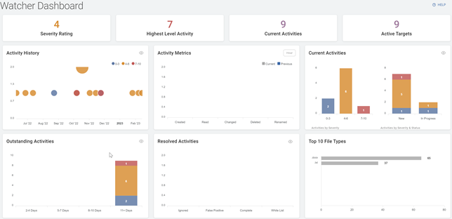
Displays totals for the following:
- Severity Rating
- Highest Level Incident
- Current Incidents
- Active Targets
Displays the Activity History sorted by date and severity.
-
Hover over a section to view detailed information.
-
Click the eye icon to view the Activity History screen.
Displays the activity of current versus previous incidents sorted by status:
-
Click the drop-down list on the top right of the widget to change the time span.
-
You can click either Current or Previous to go forward or back in the time span selected.
-
Displays Current Activities sorted by:
-
Activities by Severity
-
Activities by Severity & Status
-
-
Hover over a section for more details.
-
Click the eye icon to view the Activities screen.
-
Displays the Outstanding Activities by age and sorted by severity:
-
Hover over a section for more details.
-
Click the eye icon to view the Activities screen.
Displays the resolved activities by status:
-
Ignored
-
False Positive
-
Complete
-
White List
-
Hover over a section for more details.
-
Click the eye icon to view the Activities screen.
-
Displays the top ten file types in the incidents sorted by volume.
-
Hover over a section for more details.
